Foglight for MySQL
日期:2025-11-09 / 人气:
MySQL Server提供了一个可靠,安全的数据库平台,用于低成本高效地提供电子商务,在线事务处理(OLTP)和TB级别数据仓库应用程序。它是一个完全集成的,事务安全的,兼容ACID的数据库,具有完全提交、回滚、灾难恢复和行级锁定功能。 MySQL企业服务器提供了易用性,可扩展性和高性能,使其成为世界上最受欢迎的开源数据库。
Foglight for MySQL

Foglight for MySQL为虚拟化和非虚拟化MySQL数据库提供全面的性能监控,诊断和分析。收集在被监控数据库主机上运行或关联的所有MySQL实例的详细信息。 无论何时何地数据库发生性能问题,Foglight for MySQL都可以为DBA提供了快速检测、诊断,解决和报告性能问题所需的信息;
Foglight for MySQL易于部署,因此您可以随时启动和运行;占用最小的内存空间,并且在被监控数据库主机不需要安装让任何代理,其通过一整套仪表板收集和显示数据。
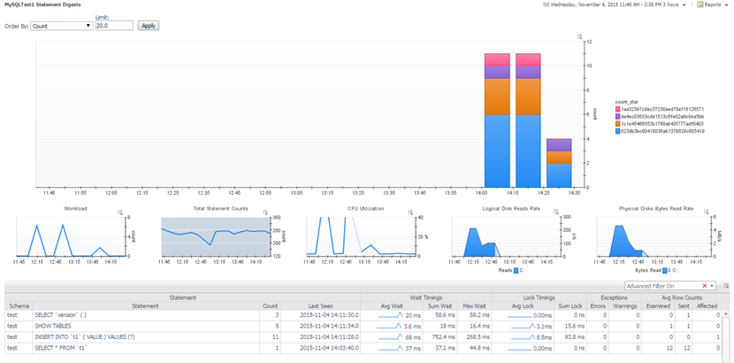
Foglight for MySQL提供企业中所有MySQL实例的全局视图列表,带有健康指示器以及关键性能指标一览。“报表摘要”为管理员提供了解所有数据库查询的性能,相关资源消耗以及执行时间和频率的能力。
了解不同MySQL服务器上类似查询的性能。每个数据库实例信息被布置成逻辑地描绘数据库内的数据流。将显示连接,查询缓存,排序,线程池,缓冲池和存储引擎等性能指标。
仪表板显示关键的MySQL统计数据以及从主机收集的数据,以提供单个数据库以及基础系统的健康状况的完整视图。 Foglight提供了将此信息与其他Foglight域的信息相结合的能力,最终实现包括最终用户体验的端到端视图,并洞察影响性能的问题。
所有的仪表板都被打包在MySQL cartridge。这些规则提供了一套开箱即用的最佳实践,用于警告操作员和管理员潜在的问题。
Foglight for MySQL通过为MySQL Enterprise提供24x7监视和诊断功能来扩展这些功能,以确保最高级别的可靠性,安全性和正常运行时间。
编辑:Iloveinfoclue
上一篇:没有了 下一篇:没有了


